Início Z-Tecs Soluções PesaGado ContaGado Contato
⚡ Tecnologia para pecuária de precisão

Tecnologia que transforma a pecuária

Combinamos sensores inteligentes e inteligência artificial para oferecer monitoramento de peso, desempenho e contagem automática do seu rebanho, com precisão, sem estresse animal e com dados confiáveis.

Dados confiáveis e atualizados
>99,5% Acuracidade na contagem
Zero Estresse animal
100% Rastreabilidade
24/7 Monitoramento contínuo

Quem é a Z-TECS?

A Z-TECS é uma empresa de Zootecnia Inteligente que desenvolve soluções inovadoras para a pecuária, utilizando câmeras, sensores e algoritmos de Inteligência Artificial para coletar e analisar dados do rebanho de forma automática e não invasiva.

Nosso objetivo é auxiliar pecuaristas com informações precisas e confiáveis, eliminando ineficiências do manejo tradicional, reduzindo custos operacionais e maximizando a rentabilidade da operação.

📷

Visão Computacional

Câmeras e sensores

🧠

Inteligência Artificial

Algoritmos avançados

⚙️

Sistemas automáticos

Monitoramento contínuo e autônomo

☁️

Dados em Nuvem

Acesso de qualquer lugar

🐂

Sem necessidade de curral

Os animais passam pelos equipamentos no fluxo natural, sem manejo, sem estresse e sem perda de peso.

📊

Dados atualizados

Dashboards e aplicativos com informações atualizadas sobre contagens, peso, desempenho e inventário.

💰

Otmização de custos operacionais

Os colaboradores em atividades realmente necessárias, sem risco de acidentes e danos à infraestrutura.

🎯

Decisões mais inteligentes

Identifique o ponto ótimo de abate, animais de baixo desempenho e otimize a nutrição.

Duas soluções, um objetivo:
maximizar seus resultados

Do monitoramento de desempenho à contagem automática, oferecemos tecnologia de ponta para sua operação pecuária.

PesaGado

Pesagem Inteligente

Monitoramento de peso e desempenho de gado de corte com visão computacional e IA.

  • Câmeras 3D que estimam o peso dos animais
  • Passagem orgânica — sem curral ou deslocamento
  • GMD, peso médio, ponto ótimo de abate e análise individual
  • Alimentação via painel solar com bateria ou rede elétrica
Saiba mais →
ContaGado

Contagem Inteligente

Contagem automática de bovinos com visão computacional e IA.

  • Acuracidade superior a 99,5% na contagem
  • 100% das imagens registradas para auditoria
  • App mobile e plataforma web para acesso aos dados e imagens
  • Relatórios exportáveis e histórico completo
Saiba mais →

Pesagem automática e monitoramento contínuo do
seu rebanho

O PesaGado utiliza câmeras 3D e algoritmos de inteligência artificial para estimar o peso dos animais enquanto eles transitam livremente — sem curral, sem estresse, sem perda de peso.

Entre em contato →
PesaGado

Desafios que o PesaGado resolve

🤔

Tomada de Decisão

Sem dados confiáveis, o produtor perde o timing ideal de manejo, venda ou abate. O PesaGado entrega informações confiáveis exatamente quando o produtor mais precisa, transformando dados em decisões estratégicas.

💸

Baixa Eficiência Operacional

Processos manuais para monitorar desempenho demandam tempo, equipe e estrutura, elevando custos. O PesaGado melhora a escala produtiva e a eficiência da operação, reduzindo desperdícios e aumentando a rentabilidade.

😰

Estresse e Perda de Desempenho

Ao permitir pesagem inteligente e automatizada, o PesaGado reduz a necessidade de intervenções constantes, preservando desempenho e produtividade.

🤖

Automação e Integração

O PesaGado captura, processa e organiza dados de forma automática, elevando o nível de gestão e controle da fazenda.

Como funciona

1

Fluxo Natural

Os animais passam pelo equipamento organicamente, no caminho entre água e cocho.

2

Visão Computacional

Câmeras 3D capturam e modelam as dimensões de cada animal.

3

IA & Algoritmos

Algoritmos estimam o peso com base nas medidas, cadastro e histórico do animal.

4

Dashboard Completo

Acompanhe peso médio, ganho de peso, GMD, dias de cocho e desempenho no painel de controle.

Funcionalidades principais

📋

Acompanhamento de Lote

Monitore o desempenho de cada lote com Peso Médio, Dias de Cocho, Ganho de Peso e GMD. Gráficos de evolução e tabelas detalhadas.

🔍

Análise Individual

Identifique animais com ganho de peso abaixo da meta para intervenções rápidas. Rastreamento por RFID e SISBOV.

📦

Inventário Digital

Saiba quantos animais estão ativos, a movimentação entre água e cocho, dias inativos e leituras por período.

Geração de valor para sua operação

Ação Melhoria Gerada pelo PesaGado Impacto no Resultado
Ajuste preciso da oferta de matéria seca Monitoramento contínuo do ganho de peso e da conversão alimentar, permitindo corrigir rapidamente desvios nutricionais Redução direta do custo por arroba produzida
Envio ao abate no momento ideal Identificação do ponto ótimo de acabamento com base em dados e evolução real dos animais Maximização da margem e giro mais eficiente do capital
Gestão baseada no previsto x realizado Comparação entre metas projetadas e desempenho real do lote Maior previsibilidade e melhoria contínua da operação
Avaliação individual de desempenho Identificação de animais com baixo rendimento ou alto potencial produtivo Padronização de lotes e aumento da eficiência média
Avaliação técnica de fornecedores e originação Análise comparativa de desempenho por lote, nutrição, genética ou origem Melhor tomada de decisão comercial e maior rentabilidade global

Contagem automática com precisão superior
a 99,5%

Solução completa para contagem de bovinos utilizando Visão Computacional e Inteligência Artificial. Elimina erros de contagem visual e riscos regulatórios, garantindo controle total das operações de embarque e desembarque.

Em um confinamento de alta performance, cada animal conta: a perda de um único indivíduo pode comprometer significativamente a rentabilidade de todo o lote.
Fale conosco →
ContaGado

Por que contratar o ContaGado?

❌ Problemas

  • Contagem visual sujeita a erro humano
  • Falhas em auditorias internas e externas
  • Fragilidade nos controles operacionais
  • Rastreabilidade limitada ou inexistente
  • Dependência excessiva de conferência manual

⚠️ Impactos diretos no negócio

  • Divergências contratuais com clientes e fornecedores
  • Conflitos operacionais e risco de litígios
  • Perdas financeiras silenciosas e recorrentes
  • Comprometimento da credibilidade da operação
  • Exposição a riscos regulatórios

✅ Ganhos com ContaGado

  • Dupla checagem: contagem por IA + conferência via vídeo
  • Registro de 100% das imagens para auditoria e rastreabilidade
  • Transparência total em cada embarque e desembarque
  • Redução de conflitos e eliminação de dúvidas operacionais
  • Maior segurança jurídica e contratual

O que entregamos

🖥️

Tecnologia Embarcada

Contadores inteligentes com Visão Computacional e IA, instalados nos desembarcadores dos currais.

📱

App Mobile

Acompanhe embarques e desembarques, registre placa, n° de contrato, motorista e observações. Relatórios exportáveis.

🌐

Plataforma Web

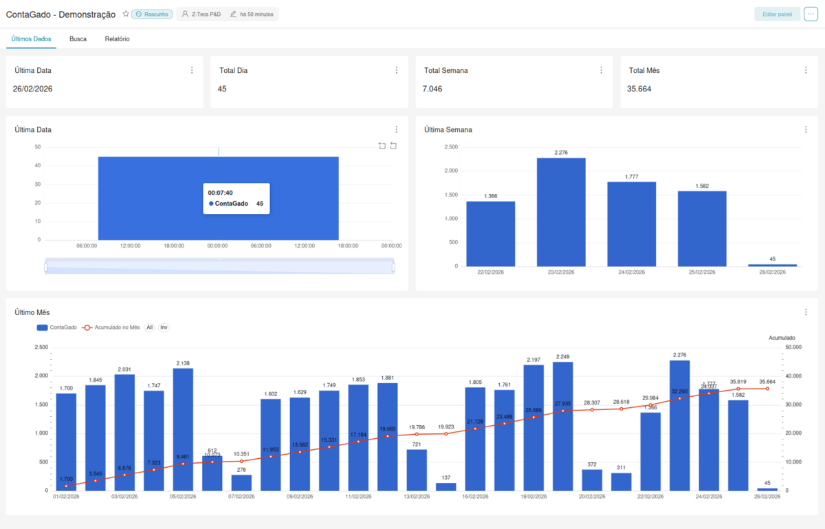
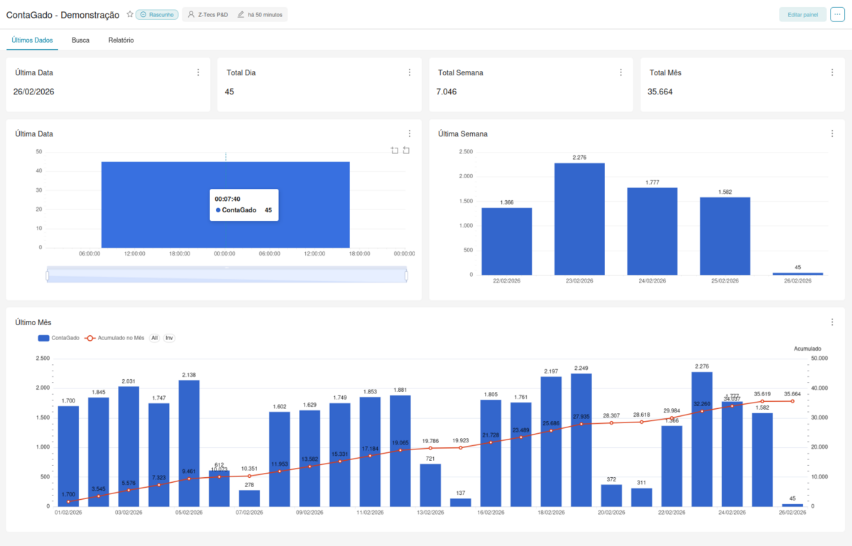
Dashboard completo com totais diários, semanais e mensais. Busca por período e links de vídeo para auditoria.

Métricas de sucesso

🎯

Acuracidade > 99,5%

Contagens exatas em condições normais

📸

100% das imagens disponíveis

Todos os eventos registrados para auditoria

🔄

Controle total de movimentações

Embarques e desembarques no app e web

🔎

Auditoria por imagens

Elimine dúvidas em caso de divergência

Fácil implementação

Instalação rápida e uso intuitivo

📋

Requisitos simples

Energia elétrica, internet e iluminação

Pronto para transformar
a gestão do seu rebanho?

Entre em contato com nossa equipe e descubra como o PesaGado e o ContaGado podem aumentar a rentabilidade da sua operação.

Fale com um especialista →

Fale com a
nossa equipe


Preencha o formulário ou entre em contato diretamente pelos nossos canais.

Envie sua mensagem

Preencha os campos abaixo e retornaremos em breve.